Dengan semakin dekatnya puncak ibadah haji 1446 H/2025 M, hampir seluruh jemaah haji Indonesia telah tiba di Tanah Suci. Namun, kabar duka menyertai persiapan ini, seiring dengan terus bertambahnya jumlah jemaah yang meninggal dunia.
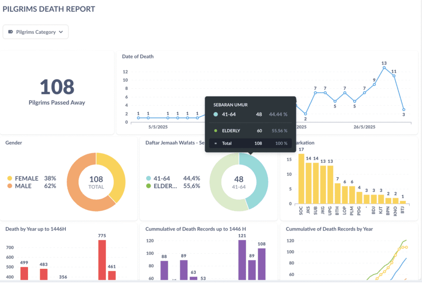
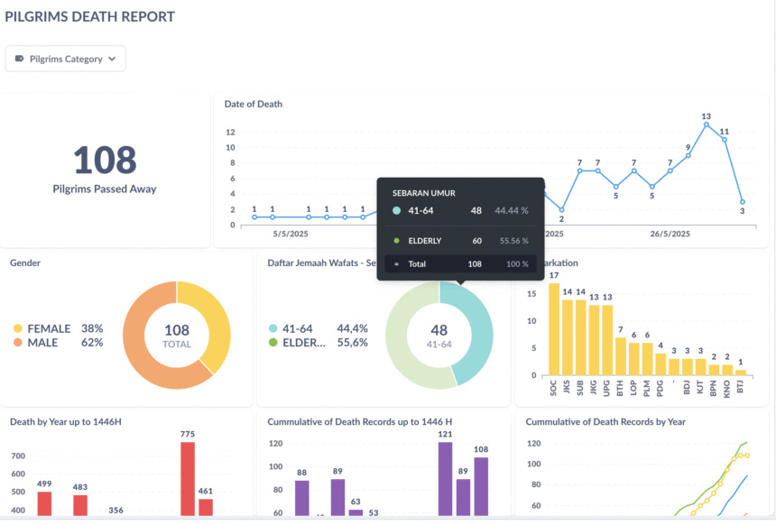
Menurut data terbaru dari Sistem Komputerisasi Haji Terpadu (Siskohat) yang diakses pada Jumat (30/5) pukul 18.50 WIB, jemaah haji asal Indonesia yang telah berpulang kini berjumlah 100 orang. Data menunjukkan bahwa jemaah yang meninggal dunia ini sebelumnya sempat menjalani perawatan di berbagai fasilitas kesehatan, termasuk Klinik Kesehatan Haji Indonesia (KKHI) di Bandara, Madinah, dan Makkah.
Lebih dari separuh dari jemaah yang wafat, yaitu 53 persen, tergolong lanjut usia (lansia), sementara 47 persen lainnya berusia antara 41 hingga 64 tahun. Mayoritas jemaah yang meninggal dunia adalah laki-laki. Jika dilihat dari asal embarkasi, Embarkasi Solo (SOC) mencatat angka tertinggi dengan 15 jemaah meninggal dunia, diikuti oleh Embarkasi Jakarta-Bekasi (JKS) dan Embarkasi Surabaya (SUB) yang masing-masing melaporkan 13 jemaah.
Grafik kematian juga menunjukkan adanya lonjakan signifikan pada pekan keempat Mei 2025, dengan hari Rabu, 28 Mei 2025, menjadi hari dengan jumlah kematian terbanyak, yaitu 13 jemaah. Daftar nama lengkap jemaah yang meninggal dunia dapat diakses melalui situs resmi Siskohat Kementerian Agama RI.
Komitmen Pemerintah: Badal Haji dan Pemakaman di Tanah Suci
Pemerintah Indonesia memastikan bahwa jemaah haji yang wafat akan mendapatkan layanan badal haji. Kepala Bimbingan Ibadah Panitia Penyelenggara Ibadah Haji (PPIH) Arab Saudi, Zaenal Muttaqin, menjelaskan bahwa badal haji ini dikhususkan bagi jemaah yang meninggal sebelum sempat melaksanakan wukuf di Arafah.
“Bagi jemaah yang telah meninggal dunia sebelum wukuf di Arafah, pemerintah Indonesia akan memfasilitasi pelaksanaan badal haji atau mereka akan dibadalhajikan,” ujar Zaenal di Kantor Urusan Haji Daker Makkah pada Rabu (14/5/2025), seperti dilaporkan Kemenag.
Ketentuan ini berlaku bagi jemaah yang wafat di embarkasi, dalam perjalanan menuju Arab Saudi, atau setelah tiba di Madinah/Makkah namun belum menunaikan wukuf di Arafah. Untuk memastikan terlaksananya badal haji ini, pemerintah telah menyiapkan 140 petugas badal haji pada musim haji tahun ini.
Seluruh jemaah haji yang meninggal dunia di Tanah Suci akan dimakamkan di Arab Saudi. Pemilihan lokasi pemakaman umumnya disesuaikan dengan tempat terakhir jemaah menerima perawatan. Dua lokasi pemakaman yang kerap digunakan untuk jemaah Indonesia adalah Baqi di Madinah dan Ma’la atau Soraya di Makkah.
Untuk informasi terkini mengenai paket perjalanan ibadah umroh dan haji tanpa antri melalui program Haji Furoda yang terpercaya, dengan harga yang realistis, berpengalaman, dan profesional, silakan kunjungi website kelanaharamain.id.
















